IT | 보안 중심 인공지능(AI) 네트워크 관리 솔루션 HPE 아루바 네트워킹 센트럴, AI 기반 자동화 확장 및 타사 디바이스와 최종 사용자 경험 모니터링 기능 확장
HPE(NYSE: HPE)는 자사의 보안 중심 인공지능(AI) 기반 네트워크 관리 솔루션인 HPE 아루바 네트워킹 센트럴(HPE Aruba Networking Central)에 새로운 기능을 확장한다고 발표했다.
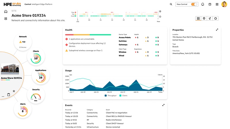
이번 확장에는 시스코(Cisco), 주니퍼 네트웍스(Juniper Networks) 및 팔로알토 네트웍스(Palo Alto Networks)와 같은 업계 공급업체의 타사 네트워크 디바이스 모니터링을 위한 옵스램프(OpsRamp) 통합을 포함한 새로운 AI 인사이트와 역량이 추가되었다.
또한, 빠르게 성장하는 고객 기반에서 얻은 AI 인사이트를 기반으로 개선된 네트워크 디바이스 구성 엔진, 확장된 네트워크 옵저버빌리티(observability) 및 AI 생성 네트워크 최적화 등 새로운 기능이 HPE 아루바 네트워킹 센트럴에서 제공된다.
데이비드 휴즈(David Hughes) HPE 아루바 네트워킹 최고 제품 및 기술 책임자는 “HPE 아루바 네트워킹 센트럴은 차세대 클라우드 네이티브 관리 기능을 통해 AI 네트워킹을 가속화하며, AI 기반 인사이트로 네트워크 자동화를 개선하도록 설계되었다. 이는 현재뿐만 아니라 고객의 요구가 변화하는 미래에도 대응할 수 있다”며, “네트워킹 및 보안 가시성을 위한 AI 기반 인사이트를 광범위한 업계 공급업체로 확장함으로써, 고객들이 네트워크를 제어하고 예측하며 관리할 수 있는 큰 이점을 제공하고, AI 네트워킹 전략을 실행할 수 있는 기반을 마련한다”고 말했다.
2023년에 HPE가 인수한 옵스램프(OpsRamp)는 다양한 공급업체의 무선 액세스 포인트, 스위치, 방화벽 및 라우터와 같은 네트워크 디바이스에서 확보한 인사이트를 추가해 HPE 아루바 네트워킹 센트럴의 맥락형 네트워크 옵저버빌리티를 향상시킨다. 이 새로운 옵션은 이기종 네트워크에 대한 맹점을 줄이고, 일반적인 상태 모니터링 및 문제 해결 작업을 가속화하는 데 도움을 준다.
HPE 아루바 네트워킹 센트럴의 디지털 경험 모니터링(DEM, Digital Experience Monitoring) 기능은 HPE 아루바 네트워킹 UXI(User Experience Insight) 모니터링이 기본적으로 인터페이스에 통합되면서 확장되었다. 이 기능을 HPE 아루바 네트워킹 UXI 센서와 결합하면 단일 화면에서 사용자부터 애플리케이션까지 서비스 수준 협약(SLA, Service Level Agreement) 준수를 지속적으로 모니터링할 수 있다.
HPE 아루바 네트워킹 센트럴의 디바이스 관리 기능은 대규모 네트워크 구성을 더욱 간소화하기 위해 HPE 아루바 네트워킹 유선, 무선 및 게이트웨이 제품 전반에 걸쳐 공통 구성 모델을 추가하고, 새로운 계층적 구성 기능과 90개의 새로운 API를 포함한다.
케빈 맥캄몬(Keven McCammon) 헨켈 코퍼레이션 디지털 인프라 서비스 부문 글로벌 책임자는 “글로벌 네트워크를 배포하고 업그레이드하며 패치하는 것은 복잡하고 시간이 많이 소요된다. 최신 버전의 HPE 아루바 네트워킹 센트럴을 통해 400개 이상의 사이트에서 배포 시간을 몇 주에서 몇 시간으로 단축할 수 있도록 자동화가 개선되길 기대한다.”고 말했다.
앞서 언급한 모든 개선 사항은 지난 6개월 동안 3배 더 추가된 AI 학습 모델을 통해 네트워크 계획, 배포, 관리, 문제 해결 및 최적화에 소요되는 시간과 노력을 크게 줄여 개선될 예정이다. 새롭게 학습되고 조정된 분류 AI 모델은 460만 개 이상의 네트워크 관리 디바이스와 16억 개 이상의 고유 고객 엔드포인트에서 수집된 텔레메트리 데이터로부터 파생된 데이터 레이크에서 생성되며, 2024년에는 기하급수적인 성장이 예상된다.
올해 초 HPE 아루바 네트워킹은 HPE 아루바 네트워킹 센트럴에 여러 개의 생성형 AI(GenAI) 대형언어모델(LLM)을 통합해 AI옵스(AIOps) 네트워크 관리 기능을 확장한다고 발표한 바 있다. HPE는 2024년에 사물인터넷(IoT) 보안 위험을 해결하기 위해 새로운 AI 기반 보안 옵저버빌리티 및 모니터링 기능을 HPE 아루바 네트워킹 센트럴에 새롭게 도입했다. 또한, 행동 분석 기반의 네트워크 탐지 및 대응(NDR, Network Detection and Response) 기능 도입도 발표했다.
HPE 아루바 네트워킹 센트럴은 클라우드 규모의 네트워크 관리 솔루션으로, SaaS 형태로 판매된다. 또한, 네트워킹용 HPE 그린레이크(HPE GreenLake for Networking) (NaaS) 구독의 일부로 HPE 그린레이크 플랫폼을 통해 제공된다. AI 네트워킹 기능은 2024년 10월부터 공개 시험판으로 제공될 예정이며, 타사 모니터링, UXI 통합 및 일부 디바이스 구성 기능은 2024년 말 이전에 공개 시험판에 추가될 예정이다.
HPE, 보안 중심, 인공지능, AI, 네트워크 관리 솔루션, HPE 아루바 네트워킹 센트럴, HPE Aruba Networking Central, AI 기반 자동화 확장, 타사, 디바이스, 최종 사용자 경험 모니터링 기능, 확장








