퍼즐데이터, All-in-One ESG 경영지원 플랫폼 ‘ProESGNet’ 출시

홈 > 최신뉴스 > 업계동향
업계동향

IT | 퍼즐데이터, All-in-One ESG 경영지원 플랫폼 ‘ProESGNet’ 출시

권경욱 기자 0   0

국내 최고 프로세스 마이닝 기술력을 보유한 퍼즐데이터(대표 김영일)가 ESG 경영 전 과정을 통합 관리하는 ‘ProESGNet(프로이에스지넷)’ 솔루션을 공식 출시했다.


퍼즐데이터는 그동안 ‘ProDiscovery(프로디스커버리)’ 프로세스 마이닝 솔루션을 통해 삼성전자, SK하이닉스, LS일렉트릭 등 국내 주요 대기업에 사업 이슈 해결을 위한 AI 프로세스 인텔리전스 환경을 구축해 왔다. 이번에 출시한 ProESGNet은 이러한 탄탄한 개발 기술력에 ESG 컨설팅 노하우를 접목해 개발한 SaaS 기반의 통합 ESG 경영지원 플랫폼이다.


ESG 담당자의 모든 고민을 한 번에 해결


현재 국내에는 다양한 ESG 솔루션이 존재하지만, 대부분 탄소배출량 관리나 공급망 진단 등 특정 영역에만 집중하고 있어 ESG 담당자들은 여러 시스템을 동시에 사용하거나 외부 전문가에게 의존할 수밖에 없는 실정이다.


ProESGNet은 이러한 문제를 해결하기 위해 ESG 경영에 필요한 모든 기능을 All-in-One으로 제공한다.


Scope 1·2·3 온실가스 배출량 관리, 배출량 감축 시나리오 관리, 원단위 관리, ESG 경영진단(250여 개 지표), 실행과제 및 KPI 성과관리, 공급망 ESG 포털, 지속가능경영보고서 작성, 공시정보 관리 등 ESG 경영의 전 과정을 하나의 플랫폼에서 관리할 수 있다.


특히 주목할 만한 것은 공급망 ESG 포털 기능이다. 협력사 초대부터 진단 수행, 결과 분석까지 전 과정이 자동화돼 있어 담당자의 업무 부담을 획기적으로 줄일 수 있다. 협력사는 시스템에 접속해 진단 세션에 참여하고, 고객사는 실시간으로 진행 현황을 모니터링하며 결과를 종합 분석할 수 있다.


또한 고객사별 ESG 대응 이력을 체계적으로 관리하는 기능도 제공한다. 고객사의 ESG 평가 요청 대응, 자료 제출, 실사 대응 등을 시계열로 기록·관리할 수 있어 전사적인 ESG 대응 역량을 강화할 수 있다.


외부 전문가 협업·대기업 맞춤형 커스터마이징 지원


ProESGNet은 공급망 ESG 진단이나 지속가능경영보고서 작성 시 외부 전문가를 시스템에 초대해 협업할 수 있는 기능도 갖추고 있다. 내부 담당자만으로는 대응이 어려운 전문 영역에서 컨설턴트나 검증기관과 효율적으로 협업할 수 있도록 설계됐다.


퍼즐데이터는 향후 고객사의 요구에 따라 기능을 지속적으로 확장해 나갈 계획이다. 특히 대기업의 경우 ERP, MES 등 기존 레거시 시스템과의 연동, 맞춤형 보고서, 계열사 모니터링 등 다양한 커스터마이징 요구사항을 적극 수용할 방침이다. ProESGNet은 Multi-Tenant DB 구조로 설계돼 기업별 데이터를 완전히 격리하면서도 각 고객사의 특성에 맞는 유연한 커스터마이징이 가능하다.


퍼즐데이터 김영일 대표는 “ProESGNet은 ESG 담당자들이 현장에서 겪는 실질적인 어려움을 해결하기 위해 개발한 솔루션”이라며 “단순 데이터 입력 시스템을 넘어 ESG 경영 전략 수립부터 실행, 보고까지 전 과정을 지원하는 진정한 의미의 ESG 경영지원 플랫폼”이라고 말했다.


퍼즐데이터는 제조, 금융, 유통, 통신 등 다양한 산업군의 대기업 및 중견기업을 대상으로 ProESGNet 공급을 본격화할 예정이며, ESG 공시 의무화 시행을 앞둔 기업들의 높은 관심이 예상된다.


한편 퍼즐데이터는 2016년 설립된 국내 1위 프로세스 마이닝 전문 기업으로, ProDiscovery 솔루션을 통해 삼성전자, SK하이닉스, LS일렉트릭, 포스코, 신한은행, 삼성생명 등 200여 개 기업에 프로세스 인텔리전스 솔루션을 제공하고 있다. 가트너(Gartner)로부터 5년 연속 아시아 유일 대표 기업으로 선정됐으며, AI 솔루션을 접목한 데이터 기반 프로세스 혁신과 ESG 경영지원을 통해 기업의 지속가능한 성장을 돕고 있다.


◇ ProESGNet 주요 기능


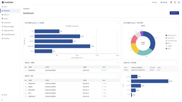
· 대시보드: 사업장별로 위젯 기반 맞춤형 대시보드 구성

· 탄소배출량 관리: Scope 1·2·3 전체 관리, 15개 카테고리별 세부 관리

· 감축 시나리오: 기준연도 설정, 목표 수립, 시나리오별 감축 경로 시뮬레이션

· ESG 경영진단: 250여 개 지표 기반 자가 진단, 전문가 진단, 실시간 리포트

· 성과관리: 분야별 과제 관리, KPI 설정 및 실적 트래킹

· 공급망 ESG: 협력사 초대·진단·평가 자동화, 고객사 대응 이력 관리

· 파일 관리: 분야별·사업장별·고객별 ESG 관련 자료 체계적 관리

· 지속가능경영보고서: AI 기반 초안 작성, 부서별 협업 워크플로

· 공시정보 관리: 고객 맞춤형 공시정보 데이터 관리(2026년 상반기 출시 예정)

· 리스크 관리, 이중중대성 평가, 이해관계자 관리, LCA 기반 탄소발자국 등(2026년 하반기 출시 예정)

 

ⓒ 블루프레임(https://www.blueframe.co.kr) 무단전재 및 재배포금지

, , , , , , ,

0 Comments
많이 본 뉴스
인기기사